
Quante volte hai sentito frasi come queste nel tuo team?
"Non sappiamo quante chat arrivano al giorno." "Non riusciamo a seguire tutti i canali." "Il chatbot risponde cose sbagliate."
Il problema raramente è la mancanza di strumenti. È la mancanza di un unico posto dove tutto converge, si gestisce e si migliora.
Noi di Keplero AI abbiamo costruito esattamente questo.
Una dashboard. Tutto dentro.
La console di Keplero AI è progettata per chi gestisce il customer service di un'azienda e vuole farlo in modo strutturato, misurabile e scalabile.
Ecco cosa trovi dentro.
💬 Conversazioni

La prima cosa che vedi quando accedi è l'elenco di tutte le chat (e telefonate) gestite dal tuo assistente AI, in tempo reale.
Ma non è solo una lista. Puoi:
Raggruppare le conversazioni in cartelle
Applicare etichette per categorizzare le richieste
Assegnare una chat a un operatore specifico
Prendere il controllo manuale quando serve intervento umano
Riassumere una conversazione lunga in pochi secondi
Tradurre messaggi in tempo reale
Impostare promemoria per ricontattare il cliente
Avviare conversazioni WhatsApp outbound proattivamente
Omnicanale, centralizzato, sempre sotto controllo.
🧠 Addestramento

Il cuore della piattaforma. Qui decidi cosa sa (e come si comporta) il tuo assistente AI.
La base di conoscenza si costruisce in tre modi:
FAQ: domande e risposte che l'AI usa per rispondere ai clienti
Sito web: importi le pagine del tuo sito direttamente
File: carichi PDF, DOCX, Excel, CSV
Puoi usarli tutti e tre insieme, o partire da uno solo. L'AI è multilingua di default: addestri in italiano, risponde in tutto il mondo.
Hai anche il controllo completo sul comportamento: tono, regole, cosa fare e cosa evitare. Puoi modificarlo in linguaggio naturale, senza scrivere codice. E se sbagli, ripristini la versione precedente con un clic.
⚙️ Automazioni

Il tempo che il tuo team perde in operazioni ripetitive è tempo sottratto ai clienti che contano davvero.
Con le Automazioni puoi gestire:
Lead da Facebook
Carrelli abbandonati e ordini Shopify
Flussi personalizzati via webhook
E-commerce, WhatsApp e molto altro
L'obiettivo è semplice: far sì che l'AI faccia il lavoro di routine, così le persone possono fare quello che le persone sanno fare meglio.
👥 Contatti

Una rubrica intelligente, non un semplice elenco.
Puoi creare liste segmentate, importare contatti in formato CSV, e gestire tutto da un'unica vista. Integrata con il resto della piattaforma, la sezione Contatti è il punto di partenza per campagne e follow-up mirati.
📣 Campagne

Vuoi raggiungere i tuoi clienti in modo proattivo? Le Campagne ti permettono di inviare comunicazioni mirate alle tue liste contatti, direttamente dai canali già integrati.
Che si tratti di un'offerta, un aggiornamento o un follow-up post-acquisto, pianifichi, invii e tracci tutto da qui.
🧪 Prova Chatbot

Prima di andare live, testa. Sempre.
Questa sezione ti permette di simulare una conversazione reale con il tuo assistente AI, verificare le risposte, e ottenere lo script di installazione da incollare sul tuo sito. Nessuna sorpresa per i tuoi clienti, nessun margine di errore evitabile.
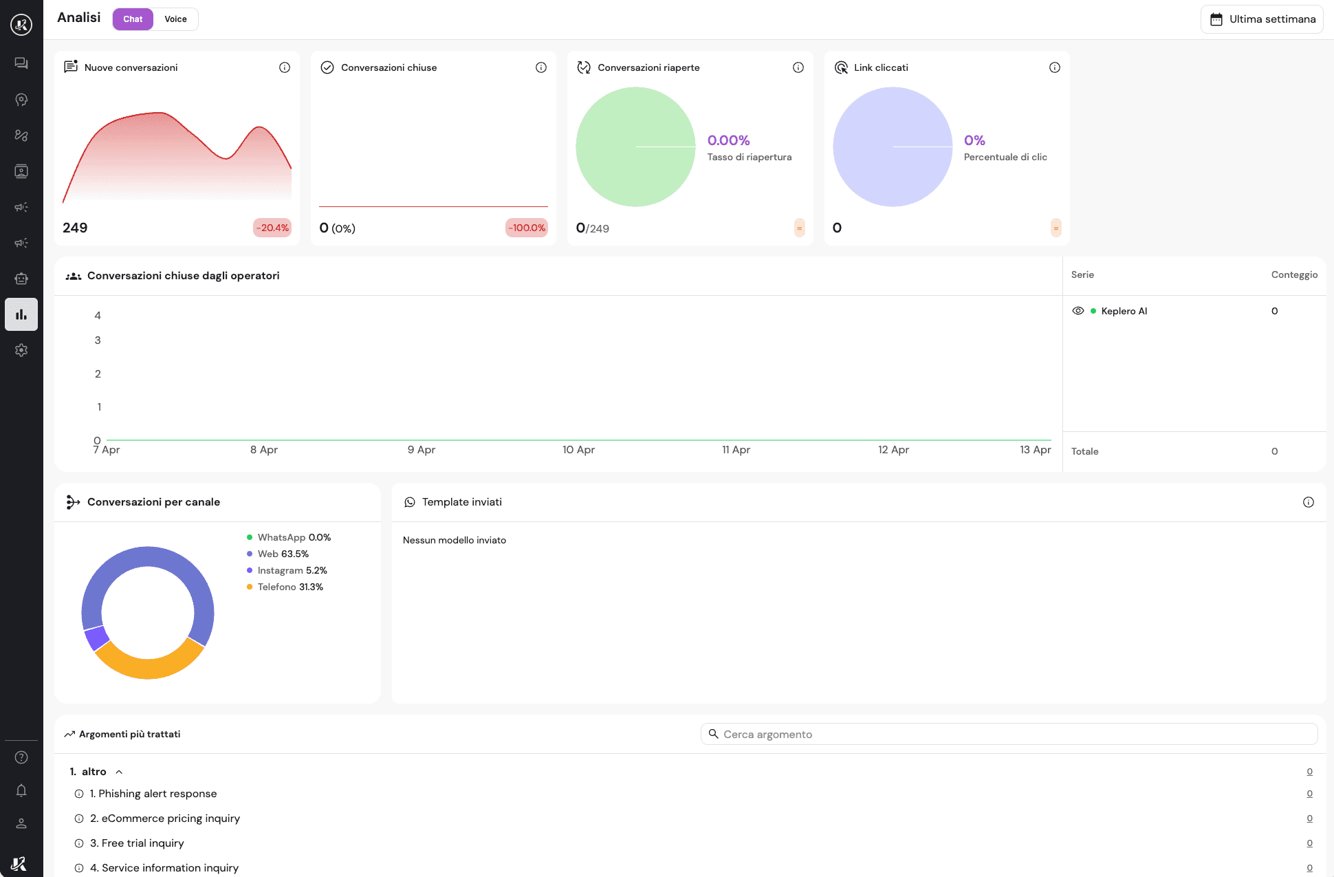
📊 Analisi

Quello che non si misura, non si migliora.
La sezione Analisi ti mostra:
Nuove conversazioni avviate
Conversazioni chiuse (dall'AI o dagli operatori)
Risposte errate rilevate automaticamente
Link cliccati dagli utenti
Argomenti più trattati dai clienti
Distribuzione per canale
Puoi selezionare qualsiasi intervallo di tempo e avere un quadro preciso delle performance. Non per fare bei report — ma per prendere decisioni migliori.
Perché conta davvero
Molte aziende hanno già un chatbot. Poche hanno un sistema attorno a quel chatbot.
La differenza tra uno strumento e un sistema è questa: il sistema cresce con te, si corregge, si misura, si adatta.
La dashboard di Keplero AI è stata costruita per essere quel sistema. Un punto unico dove il tuo customer service smette di essere reattivo e diventa proattivo, misurabile e scalabile.
Vuoi vedere come funziona per il tuo settore? Parliamone.



